ご無沙汰しております。データサイエンティストの池田です。
気づけば3年目に入りました。時間が経つのは本当に早いものですね。積もる話もありますが、今回は早速本題に入りたいと思います。
突然ですが、Databricksのダッシュボードを使ったことはありますか?
ここ最近、業務で使用する機会があったのですが、意外とダッシュボードについてまとめてる人もいなそうでした。そこで今回は、初めてDatabricksのダッシュボードを開発する人に向けて、主な挙動の流れと、便利な3つの機能(パラメータ、カスタム計算、クロスフィルタリング)に絞って、できるだけ簡潔に解説します。お役に立てれば幸いです。
また、本記事の内容は執筆時点(2025年10月10日)の機能に基づく説明です。
Databricks上にあるデータを直接使い、集計値やグラフを用いて直感的に可視化できる機能です。
これにより、データを外部BIツールへ移動させる手間が不要となり、常に最新の状態でデータを確認できます。

ダッシュボードがどのようにデータを読み込み、表示するデータを作成するかを説明します。
作成までの流れは以下の通りです。
| フェーズ | 主な挙動 | 説明 |
|---|---|---|
| ① クエリ実行前 | パラメーターが定義される | クエリ実行前に、クエリに動的な値が挿入され、クエリが定義されます。 |
| ② クエリ実行 | データセットが作成される | ダッシュボードで使用するデータセットを作成します。また、クエリはデータの参照(SELECT)のみです。 |
| ③ クエリ実行後 | フィルターの適用 ー>カスタム計算の適応 |
作成されたデータセットに対してフィルターをもとに絞り込み後、カスタム計算を行います。 |
ここからは、上に出てきた機能(パラメータ、カスタム計算、クロスフィルタリング)について解説をしたいと思います。
ダッシュボードの「パラメーター」とは、日付や製品カテゴリなどの条件を、クエリ実行時に動的に指定する機能です。SQLクエリが実行される前にあらかじめ不要なデータを除外してから集計を行うため、データベースへの負荷が減り、結果の表示を高速化します。
例えば、日付範囲を指定して使用します。
ユーザーがカレンダーで期間を選ぶだけで、その期間のデータだけを読み込み、表示できます。
SELECT *
FROM sales.daily_summary
WHERE sales_date BETWEEN :date_param.min AND :date_param.max;
パラメーターのデータ型
文字列、数値、日付、日付範囲など、様々なデータ型を選べます。
フィルターとの使い分け
SQLを書き直さなくても、すでにあるデータセットを元にダッシュボード上で新しい計算列や指標を追加できる機能です。
カスタム計算のメリット
カスタム計算の2つの種類
| 種別 | 説明 | 例 |
|---|---|---|
| 計算メジャー | 総売上高や平均コストなどの集計値を作成 | TRY_DIVIDE(SUM(price), SUM(cost)) |
| 計算ディメンション | 年齢範囲の分類などの集計軸を作成 | CASE WHEN age >= 18 THEN ‘成年’ ELSE ‘未成年’ END |
注意点
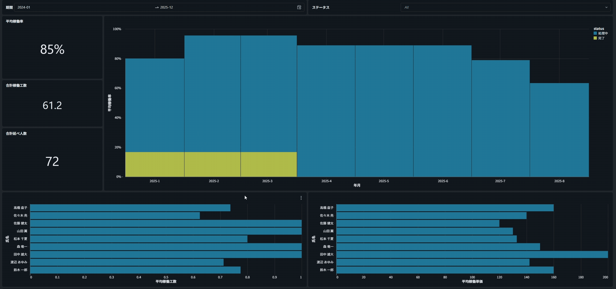
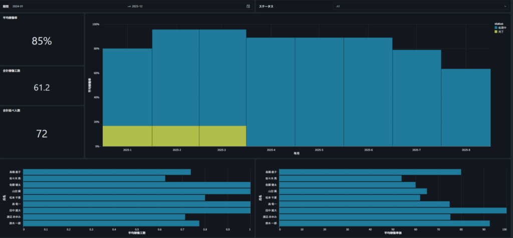
あるグラフの一部をクリックすると、その値がフィルターになり、他のグラフも連動して絞り込まれる機能です。一つの操作で複数の可視化が連動するので、スムーズな分析が可能になります。
例えば、下の棒グラフで「特定の担当者」をクリックすると、
すべてのグラフが連動し、クリックした担当者に関するデータだけが表示されます。

注意点
Databricksダッシュボードの基本構造と、つまずきやすい3つの機能パラメータ・カスタム計算・クロスフィルタの3つを解説してみました。最新情報や詳細について気になる方がいれば、下の公式ドキュメントをご確認ください。
最後まで読んでいただきありがとうございました!
コメント